油气田开发

古龙页岩油注CO2吞吐扩散传质规律及原油动用机制

  • 韩啸 , 1 ,
  • 宋兆杰 , 1 ,
  • 邓森 2, 3, 4 ,
  • 鲜成钢 1 ,
  • 李斌会 2, 3, 4 ,
  • 李培宇 1 ,
  • 宋宜磊 1, 5 ,
  • 姜佳彤 1, 5 ,
  • 吕柄辰 1 ,
  • 张利超 1
展开
  • 1 中国石油大学(北京)油气资源与工程全国重点实验室, 北京 102249
  • 2 多资源协同陆相页岩油绿色开采全国重点实验室, 黑龙江大庆 163712
  • 3 中国石油大庆油田有限责任公司勘探开发研究院, 黑龙江大庆 163712
  • 4 黑龙江省油层物理与渗流力学重点实验室, 黑龙江大庆 163712
  • 5 中国石油大学(北京)克拉玛依校区石油学院, 新疆克拉玛依 834000
宋兆杰(1985-),男,山东聊城人,博士,中国石油大学(北京)非常规油气科学技术研究院教授,主要从事非常规油气渗流机理与提高采收率技术研究。地址:北京市昌平区府学路18号,中国石油大学(北京),邮政编码:102249。E-mail:

韩啸(1995-),男,河北衡水人,中国石油大学(北京)非常规油气科学技术研究院在读博士,主要从事非常规油气相态和提高采收率技术研究。地址:北京市昌平区府学路18号,中国石油大学(北京),邮政编码:102249。E-mail:

Copy editor: 刘恋

收稿日期: 2025-02-14

  修回日期: 2025-11-29

  网络出版日期: 2025-09-16

基金资助

国家自然科学基金项目“页岩油储层纳微米孔喉中油-CO2-水多元体系相行为与流动机制研究”(520743198)

黑龙江省“揭榜挂帅”科技攻关项目“古龙页岩油提高采收率关键问题研究”(DQYT-2022-JS-761)

Diffusion, mass transfer and oil mobilization mechanisms of CO2 huff-n-puff in Gulong shale oil reservoirs

  • HAN Xiao , 1 ,
  • SONG Zhaojie , 1 ,
  • DENG Sen 2, 3, 4 ,
  • XIAN Chenggang 1 ,
  • LI Binhui 2, 3, 4 ,
  • LI Peiyu 1 ,
  • SONG Yilei 1, 5 ,
  • JIANG Jiatong 1, 5 ,
  • LYU Bingchen 1 ,
  • ZHANG Lichao 1
Expand
  • 1 State Key Laboratory of Petroleum Resources and Engineering, China University of Petroleum (Beijing), Beijing 102249
  • 2 State Key Laboratory of Continental Shale Oil, Daqing 163712
  • 3 Exploration and Development Research Institute, Daqing Oilfield Limited Company, Daqing 163712
  • 4 Heilongjiang Provincial Key Laboratory of Reservoir Physics & Fluid Mechanics in Porous Medium, Daqing 163712
  • 5 School of Petroleum, China University of Petroleum (Beijing) at Karamay, Karamay 834000, China

Received date: 2025-02-14

  Revised date: 2025-11-29

  Online published: 2025-09-16

摘要

针对纯页岩型页岩油储层注CO2吞吐过程中原油-CO2作用机制及原油动用规律尚不清晰的问题,开展古龙页岩油注CO2吞吐在线核磁共振实验,构建CO2动态扩散系数计算模型,揭示古龙页岩油储层注CO2吞吐原油流动机理和原油动用影响因素,阐明CO2在页岩内的扩散传质规律。结果表明:①注入阶段,CO2侵入注入端附近的大孔隙,将部分原油驱至岩心深部的小孔隙;焖井阶段,原油向注入端附近的大孔隙回流,在岩心内部重新分布;排采阶段,原油动用区域逐渐由采出端面(注入端面)向岩心深部扩展。排采结束后,采出原油中大、小孔隙的贡献比例约为8∶3。②焖井阶段CO2在页岩多孔介质内的扩散系数随扩散前缘推进逐渐降低。岩心孔渗物性越好,扩散前缘CO2浓度越高,CO2扩散系数越大,扩散递减速率越慢。③增加注CO2吞吐轮次可以有效提高洗油效率,但对原油动用范围影响不明显。纹层不发育的小层注CO2吞吐后小孔隙内原油难以动用,采出程度仅为12.72%;纹层发育的小层注CO2吞吐后大、小孔隙内原油均可动用,采出程度可达39.11%。

本文引用格式

韩啸 , 宋兆杰 , 邓森 , 鲜成钢 , 李斌会 , 李培宇 , 宋宜磊 , 姜佳彤 , 吕柄辰 , 张利超 . 古龙页岩油注CO2吞吐扩散传质规律及原油动用机制[J]. 石油勘探与开发, 2025 , 52(6) : 1401 -1412 . DOI: 10.11698/PED.20250079

Abstract

To reveal the complex crude oil-CO2 interaction mechanism and oil mobilization behavior during CO2 huff-n-puff in shale-type shale oil reservoirs, CO2 huff-n-puff experiments with on-line nuclear magnetic resonance monitoring were conducted on Gulong shale cores, combined with the prediction model of CO2 dynamic diffusion coefficient, the flow mechanism and factors influencing oil mobilization during CO2 huff-n-puff in Gulong shale oil reservoirs are studied, and the diffusion and mass transfer behavior of CO2 in shale is investigated. The results show that at the injection stage, CO2 invades into macropores near the injection end, and drives part of the crude oil to micropores in the deep part of the core. At the shut-in stage, the crude oil gradually reflows to macropores near the injection end and is redistributed in the core. At the production stage, the oil mobilization zone is gradually expanded from the production end (injection end) to the deep part of the core. The contribution ratio of produced oil from macropores and micropores is about 8︰3 after production. The diffusion coefficient of CO2 in shale porous media gradually decreases with the advance of diffusion front at shut-in stage. The better the porosity and permeability of core samples, the higher the CO2 concentration at diffusion front, the greater the CO2 diffusion coefficient, and the slower the diffusion decline rate is. Increasing the huff and puff cycles could effectively enhance oil displacement efficiency, though its impact on the crude oil mobilization zone remains insignificant. The crude oil in small pores of the small layer with undeveloped laminae is difficult to be produced during CO2 huff-n-puff, and the oil recovery is only 12.72 %. The crude oil in macropores and micropores of the small layer with developed laminae can be effectively mobilized during CO2 huff-n-puff, and the oil recovery can reach 39.11%.

0 引言

中国陆相页岩油资源丰富[1-2],近年来,准噶尔盆地[3]、鄂尔多斯盆地[4]、松辽盆地[5]和渤海湾盆地[6]页岩油勘探均取得了重大进展。松辽盆地古龙页岩油为典型的纯页岩型页岩油[7-9],地质资源量达107.73×108 t,技术可采资源量超过8×108 t[10],实现古龙页岩油高产、稳产,对保障国家能源安全具有重要意义。
与其他类型陆相页岩油储层的储集特征不同,纯页岩型页岩油储层页岩和泥岩厚度占比95%以上,页岩厚度大,无明显夹层[11];油气自生自储,大面积连续分布并赋存于微纳米级孔隙和裂缝中,未经历明显运移,无明显“开发甜点”[12]。此外,该类储层广泛发育水平层理,纹层厚度多小于0.01 m。古龙页岩在纵向上的纹层密度可达2 000条/m,导致流体渗流机理和传质规律更为复杂[13]。纯页岩型页岩油储层的孔隙结构与其他类型陆相页岩油储层类似。古龙页岩油储层广泛发育纳米级孔隙,孔喉半径多分布在10~50 nm,基质渗透率低于0.01×10−3 μm2[14-16]。目前古龙页岩油以水平井大规模体积压裂后衰竭式开发为主,面临产量递减速度快、一次采出程度低等问题,亟需探索页岩油提高采收率方法以指导其有效开发[17]
注CO2吞吐是提高页岩油采收率最有效的技术手段之一。目前,国内外部分页岩油储层开展了注CO2吞吐的现场试验。美国巴肯页岩油储层中部油层通过注CO2吞吐矿场试验提高采收率2.43个百分点[18];中国在准噶尔盆地吉木萨尔页岩油储层和渤海湾盆地孔二段页岩油储层开展小规模注CO2吞吐矿场试验,均显著提高了页岩油采收率[19]。2023年,古龙页岩油1号水平井组开展了CO2试注试验,试验结果显示5口井150 d内累计增产原油2 283.89 t。
在此基础上,部分学者开展了页岩油注CO2吞吐室内实验以探究其提高采收率机理。赵清民等[20]基于济阳坳陷页岩岩心进行了注CO2吞吐核磁共振实验,证明CO2溶解扩散作用是有效动用页岩微纳米孔隙内原油的主控机理;Jin等[21]利用巴肯组天然岩心开展超临界CO2萃取页岩油实验,结果表明注CO2可提高原油采收率至60%且分子扩散在原油动用过程中至关重要;郎东江等[22]通过页岩油注CO2提高采收率影响因素核磁共振实验,发现初始阶段CO2在压差及扩散作用下进入岩心,降低了原油黏度和界面张力,显著提高原油采出程度;李斌会等[23]通过核磁共振实验证实古龙页岩岩心注CO2吞吐可提高原油采出程度至30.98%。上述成果主要以夹层型和互层型页岩油储层为研究对象,对纯页岩型页岩油储层注CO2吞吐过程中原油-CO2的扩散传质机理及原油动用机制尚未形成清晰认识,基质-纹层多介质空间耦合的复杂储层结构对原油动用的影响规律仍需深入探索。
为解决上述问题,本研究针对古龙页岩油储层开展了页岩油注CO2吞吐在线核磁共振实验,推导并构建CO2动态扩散系数计算模型,进而剖析古龙页岩油注CO2吞吐“注-焖-采”各阶段多尺度空间原油流动机制和分布特征,计算CO2在页岩多孔介质内的动态扩散系数,结合扩散前缘实验监测结果明确原油-CO2扩散传质规律,阐释吞吐轮次及纹层发育程度对原油动用的影响规律。

1 注CO2吞吐在线核磁共振实验

1.1 实验材料

实验用3块岩心样品均取自松辽盆地古龙凹陷白垩系青山口组页岩油储层。其中,9HC-179、8HC-125和1HC-33岩心分别取自Q9、Q5—Q6和Q1层。利用氦气吸附实验和脉冲衰减法分别测得3块岩心的孔隙度和渗透率(见表1),9HC-179岩心的渗透率和孔隙度物性最好,1HC-33岩心的渗透率和孔隙度物性最差。
表1 岩心样品基础物性参数
岩心编号 直径/cm 长度/mm 取心井 取样深度/m 储层温度/℃ 渗透率/10−3 μm2 孔隙度/%
9HC-179 2.50 52.70 古页9HC 1 936.77~1 952.83 104.10 0.13 8.60
8HC-125 2.50 55.40 古页8HC 2 145.68~2 158.41 107.05 0.11 7.10
1HC-33 2.50 51.50 肇页1HC 2 358.70~2 371.27 113.08 0.02 5.15
实验用油样为油田现场脱气原油和伴生气按照180 m3/m3气油比复配所得。根据色谱分析结果(见表2),复配原油重质组分C15+含量低于20%,中质组分C2—C14含量超过35%,更易被CO2抽提萃取。PVT(压力-体积-温度)实验测定100 ℃和30 MPa条件下该原油黏度为0.114 mPa·s,密度为604.14 kg/m³,油质较轻,流动性较强,具备与CO2接触混相的有利条件。实验中使用的CO2气体纯度为99.99%。
表2 实验样品组分及组成
样品 摩尔分数/%
N2 CO2 C1 C2 C3 C4 C5 C6 C7 C8 C9 C10 C11 C12 C13 C14 C15+
脱气原油 0 0 0 0.05 0.28 0.74 1.81 3.37 4.87 5.85 5.78 6.10 6.06 5.80 5.61 5.43 48.25
伴生气 0.41 0.13 71.49 18.43 7.18 2.36 0 0 0 0 0 0 0 0 0 0 0
复配原油 0.27 0.09 46.66 12.05 4.78 1.80 0.63 1.17 1.69 2.03 2.01 2.12 2.14 2.12 2.01 1.90 16.53

1.2 实验设备

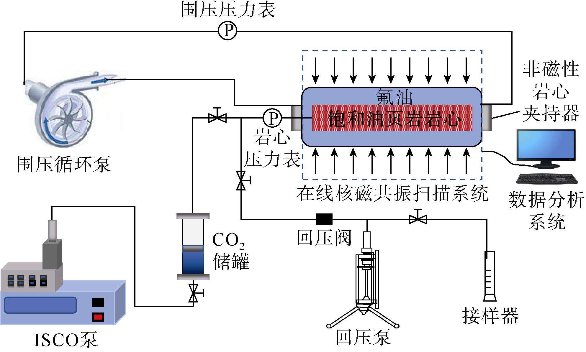
本研究中CO2吞吐在线核磁共振实验装置主要由5个子系统组成:注入系统、非磁性岩心夹持器、围压循环系统、回压生产系统及在线核磁共振监测系统。注入系统中,采用ISCO泵将存储在CO2储罐中的CO2注入饱和原油的岩心样品中;非磁性岩心夹持器内包含岩心样品和包裹岩心的氟油(无氢信号);围压循环泵可以为氟油加压,并通过电加热丝在实验前对氟油进行预热,氟油通过围压循环系统注入岩心夹持器为岩心提供恒定的围压和温度;回压生产系统用于控制生产压力;在线核磁共振监测系统在CO2吞吐过程中实时监测岩心内的流体信号量变化(见图1)。
图1 注CO2吞吐在线核磁共振实验示意图

1.3 实验步骤

通过细管实验测定实验油样与CO2的最小混相压力为20.86 MPa。根据3个岩心样品所处地层温度设计实验温度为100 ℃。CO2注入系统采用逐级增压方式,直至压力达到24 MPa,以模拟真实储层条件并实现CO2-原油混相。同时为了避免岩心在CO2吞吐过程中发生滑移或挤压破坏,设计围压始终高于注入压力2 MPa。采用3块岩心按照以下步骤开展注CO2吞吐在线核磁共振实验(见图1):①岩心预处理,利用石油醚去除3块岩心内剩余的有机质,在100 ℃的烘箱中持续干燥72 h烘干岩心内的水分。②抽真空饱和原油,岩心抽真空并在100 ℃和30 MPa条件下饱和原油15 d。③CO2注入阶段,岩心放入夹持器内,通过调整氟油的温度和压力设置岩心温度100 ℃。为了保证CO2的注入温度与实验温度一致,CO2注入前利用电加热套将CO2储罐温度预加热至100 ℃。待整个实验系统的温度和压力平衡后,设置CO2注入压力由大气压逐渐升高至24 MPa,持续注入2 h。④浸泡焖井阶段,停止注入CO2,静置浸泡16 h。⑤降压排采阶段,打开回压阀,逐级缓慢降低压力直至大气压,使油气流出。⑥重复实验步骤③—⑤,累计开展3轮次注CO2吞吐。实验过程中始终保持温度恒定不变,每隔一定时间对岩心样品进行在线核磁共振扫描,获取岩心的一维质子密度曲线、T2谱曲线和分层T2谱。

2 动态扩散系数计算模型构建

CO2分子的扩散作用是页岩油注CO2提高采收率的重要机理,计算多孔介质内CO2有效扩散系数是评价扩散效果的基础[24-25]。随着扩散时间的延长,气体分子在多孔介质内的扩散前缘虽不断向前推进,但扩散前缘推进速度逐渐减小,表明扩散过程中扩散系数并非常数,而随着扩散的进行逐渐变小[26]
在CO2吞吐焖井阶段,强制对流停止使得分子扩散成为主导传质机制,从而为研究CO2在储层中的纯扩散行为及其对原油的动用机理提供了关键时间窗口。本研究利用在线核磁共振技术监测CO2扩散过程多孔介质内原油信号量变化,实时测量焖井阶段CO2的扩散前缘位置和浓度变化,从而计算CO2在不同扩散前缘位置的扩散系数。为了明确真实扩散过程中CO2扩散系数在页岩多孔介质内的动态变化规律,本研究提出基于Fick第二定律进一步推导扩散系数随扩散前缘推进变化的计算模型。
根据Fick第二定律的扩散偏微分方程建立初始条件和内、外边界条件。Fick第二定律是描述分子扩散的基本定律,其基本形式为[27]
$\frac{\partial C}{\partial t}=\frac{\partial}{\partial x}\left(D \frac{\partial C}{\partial x}\right)$
当扩散时间t=0时,CO2还未开始向多孔介质扩散,CO2浓度为零,则初始条件为:
$C(x, t)_{t=0}=0 \quad(0 \leqslant x \leqslant \infty)$
当CO2向多孔介质中原油扩散时,CO2和原油接触界面处CO2的浓度为初始浓度,则内边界条件为:
$C(x, t)_{x=0}=C_{0} \quad(t \geqslant 0)$
扩散过程中,无限远处不存在分子扩散,即CO2浓度为零,则外边界条件为:
$C(x, t)_{x \rightarrow \infty}=0 \quad(t>0)$
由扩散偏微分方程及其初始条件和内、外边界经拉普拉斯变换求得解析解模型,通过解析解模型得到CO2的浓度分布,由扩散系数、扩散时间和扩散距离共同决定:
$C(x, t, D)=C_{0}\left(1-\frac{2}{\sqrt{\pi}}\right) \int_{0}^{\xi} \mathrm{e}^{-\xi^{2}} \mathrm{~d} \xi$
其中
$\xi=\frac{x}{\sqrt{4 D t}}$
将(5)式改写为:
$C_{(x, t, D)}=C_{0}[1-\operatorname{erf}(\xi)]$
考虑岩心多孔介质的影响,得到扩散系数与有效扩散系数的关系[28]
$D\left(C_{c, x, t}\right)=\frac{D_{\text {eff }}\left(C_{c, x, t}\right) \tau}{\phi}$
因此,岩心多孔介质内CO2浓度与扩散时间、扩散距离和有效扩散系数的关系为:
$C\left(x, t, D_{\mathrm{eff}}\right)=C_{0}\left[1-\operatorname{erf}\left(\frac{\tau x}{\phi \sqrt{4 D_{\mathrm{eff}} t}}\right)\right]$
根据(8)式进一步得到有效扩散系数随扩散前缘推进而变化的预测模型:
$D_{\mathrm{eff}}(C, x, t)=\frac{\tau^{2} x^{2}}{4 t \phi^{2} \operatorname{erfc}\left(\frac{C}{C_{0}}\right)^{2}}$
传统方法一般通过人造一维方岩心内原油-CO2的扩散物理实验,采用压力降落法测定CO2分子的有效扩散系数和扩散前缘位置,但忽略了CO2浓度随扩散实时变化对扩散系数的影响,将扩散过程中的气体扩散系数视为静态的常数[26]。将压力降落法作为验证方法,检验本研究模型计算所得扩散系数数值范围的合理性。该方法结合质量守恒定律和气体状态方程,同时考虑多孔介质的影响建立扩散系数D(常数)的数学模型[29],如(10)式—(13)式所示:
$p_{t}-p_{0}=-\frac{2 C_{0} A Z_{\mathrm{g}} R T \phi}{\tau V_{\mathrm{g}}} \sqrt{\frac{D}{\pi}}\left(\sqrt{t}-\sqrt{t_{0}}\right)$
令:
$a=\frac{p_{t}-p_{0}}{\sqrt{t}-\sqrt{t_{0}}}$
则:
$a=-\frac{2 C_{0} A Z_{\mathrm{g}} R T \phi}{\tau V_{\mathrm{g}}} \sqrt{\frac{D}{\pi}}$
拟合(ptp0)与t1/2关系图获取斜率a,通过下式计算扩散系数D
$D=\left(\frac{-a V_{\mathrm{g}} \tau \sqrt{\pi}}{2 C_{0} A Z_{\mathrm{g}} R T \phi}\right)^{2}$

3 实验结果分析

3.1 岩心-孔隙尺度“注-焖-采”阶段原油流动机制

3.1.1 岩心尺度

在线核磁共振扫描涵盖多种扫描序列,其中一维频率编码(GR-HSE)技术序列能够根据一维频率获取流体在岩心轴向不同位置的空间分布特征[30],从而得到岩心的一维质子密度曲线,进而从岩心尺度上剖析注CO2吞吐各阶段原油的流动机制。
9HC-179和8HC-125岩心的一维质子密度曲线表明:①注入阶段,CO2由岩心注入端面侵入,将原本赋存在注入端附近的部分原油驱替至远端区域。与初始饱和原油状态相比,随着注入压力的增加,注入端附近区域原油信号量降低,远离注入端区域原油信号量增加(见图2a图3a)。当注入压力增至24 MPa,根据原油信号量下降区域的长度确定两块岩心的CO2侵入深度均为1.4 cm,则9HC-179和8HC-125岩心中CO2侵入范围内原油信号量与各自初始饱和原油状态相比分别降低了6.23%和4.78%。②焖井阶段,压差趋于平稳,原油持续与CO2接触作用,原油体积膨胀并在压差作用下逐渐向注入端回流。随着焖井时间增加,注入端附近信号量回升,远离注入端区域原油信号量减少(见图2b图3b)。焖井16 h后9HC-179和8HC-125岩心中CO2侵入范围内原油信号量与焖井0 h条件相比分别增加了8.61%和6.64%。③排采阶段逐级降压生产,将排采阶段划分为排采前期(由24 MPa降低至12 MPa)和排采后期(由12 MPa降低至0.1 MPa)。原油动用区域逐步由采出端面(即吞吐开发阶段的注入端)向远离采出端区域扩展,采出端面附近原油信号量大幅度降低(见图2c图3c)。排采结束后,由图中数据计算得出9HC-179和8HC-125岩心注CO2吞吐的原油采出程度分别为15.15%和11.41%。
图2 9HC-179岩心注-焖-采各阶段一维质子密度曲线(横轴代表岩心轴向的监测距离,实线左侧为有效监测距离(即岩心实际长度),右侧区域代表生产管线内无效区域(噪点信号),下同)
图3 8HC-125岩心注-焖-采各阶段一维质子密度曲线

3.1.2 孔隙尺度

采用CPMG(Carr-Purcell-Meiboom-Gill)脉冲序列测量核磁共振横向弛豫时间(T2),通过分析流体的T2弛豫特性获得岩心孔隙内流体信号分布特征[31],从而在孔隙尺度上分析注CO2吞吐各阶段原油的流动机制。将初始饱和原油T2谱曲线大、小峰之间的峰谷作为大孔和小孔的划分界限。8HC-125岩心T2谱扫描结果表明:①注入阶段,CO2优先侵入岩心内大孔隙,将赋存于大孔隙的部分原油驱替并挤压至小孔隙,表现为大孔隙原油信号量降低,小孔隙原油信号量增加(见图4a);②焖井阶段,CO2持续与小孔隙内的原油接触并发生溶解,导致原油降黏且体积膨胀,原油反向流入大孔隙导致大孔隙中原油信号量逐渐恢复,使得大孔隙(优势通道)中的原油更容易被采出,证实焖井在CO2吞吐工艺中的必要性(见图4b)。③排采阶段,排采前期大、小孔隙内原油均能得到明显动用,排采后期主要动用小孔隙内原油(见图4c)。排采结束后,采出原油中大、小孔隙的贡献比例约为8∶3。
图4 8HC-125岩心注-焖-采各阶段T2谱曲线
基于在线岩心核磁共振一维质子密度曲线和T2谱分析,揭示了岩心和孔隙尺度古龙页岩油注CO2吞吐注-焖-采各阶段原油-CO2流动机制,研究方法与结果不仅适用于以古龙页岩油为代表的纯页岩型页岩油储层,在其他类型陆相页岩油储层中同样具有适用性。

3.2 多孔介质内CO2动态扩散规律

3.2.1 扩散前缘实验监测结果

在焖井阶段,CO2受浓度差作用持续向远离岩心注入端区域扩散,原油溶解CO2后降黏、体积膨胀,在线核磁共振监测表现为原油信号量增强。因此,利用轴向分层T2谱将3块实验岩心沿轴向等距离划分为数个小层(本文所述“小层”均指核磁共振监测所需的岩心轴向等分物理单元)(见图5),每个小层厚度均为0.05 cm。焖井阶段,每隔4 h扫描各小层内原油的轴向分层T2谱,得到CO2扩散前缘随扩散时间的变化关系;同时,利用压力监测系统实时监测岩心内部压力的变化。
图5 CO2在岩心各小层内扩散示意图
CO2扩散前缘和岩心压力监测结果显示(见图6),CO2扩散前缘位置随焖井时间延长持续向前推进,扩散速度逐渐变缓;岩心压力随焖井时间增加先快速下降,后减缓并趋于平稳。在压力达到平衡点后,气体扩散不会立即终止,CO2仍以较快速度持续向岩心深部扩散。
图6 岩心压力和CO2扩散前缘随焖井时间的变化曲线
在相同注入压力下(CO2初始浓度相同),孔隙度和渗透率物性相对更好的岩心内CO2扩散速度更快,扩散距离更远,压力更早达到平衡点。在焖井过程中,9HC-179岩心在2.2 h后达压力平衡点,焖井结束后CO2的扩散距离为13.5 mm;8HC-125岩心在2.7 h后达压力平衡点,焖井结束后CO2的扩散距离为12.0 mm;1HC-33岩心在4.0 h后达压力平衡点,焖井结束后CO2的扩散距离为7.5 mm。

3.2.2 扩散系数计算及验证

由(9)式可知,扩散系数为CO2浓度、扩散距离和扩散时间3个变量的函数,需消去两个变量进行求解。首先,根据图6的实验监测结果,利用多项式回归方法建立3块岩心内CO2扩散前缘随焖井时间的变化关系,9HC-179、8HC-125、1HC-33岩心的扩散距离分别为:
$\left\{\begin{array}{l} x_{1}=0.0002 t^{3}-0.0338 t^{2}+1.3216 t \\ x_{2}=0.0002 t^{3}-0.0301 t^{2}+1.1762 t \\ x_{3}=0.0001 t^{3}-0.0199 t^{2}+0.7797 t \end{array}\right.$
进而,利用气体状态方程进一步计算得到各岩心段内CO2的浓度:
$C_{j}=\frac{1}{\phi_{j} V_{\mathrm{r}}} \frac{p_{\text {stp }} V_{\text {stp }}}{Z_{\mathrm{g}} R T_{\text {stp }}} \quad(j=1,2, \cdots)$
将(14)式—(15)式代入(9)式计算得到CO2在页岩多孔介质内扩散系数随扩散距离的变化关系(见图7),结果表明扩散系数随着扩散前缘的推进呈动态变化。随着扩散前缘的推进,扩散前缘CO2浓度下降,扩散系数逐渐降低,扩散能力变差。岩心物性越好,扩散前缘CO2浓度越高,原油溶解CO2及体积膨胀效果越好,CO2扩散系数越大,随扩散而递减的速率越慢。9HC-179岩心内CO2扩散效果最好,0~1 cm范围内动态扩散系数为(7.78~12.47)×10−10 m2/s,8HC-125岩心和1HC-33岩心在0~1 cm范围内的动态扩散系数分别为(2.46~12.35)×10−10 m2/s和(0.12~3.12)×10−10 m2/s。
图7 CO2扩散系数随扩散前缘推进的变化曲线
利用传统的压力降落法对扩散系数进行测定,计算得到9HC-179、8HC-125和1HC-33岩心的扩散系数(常数)分别为9.37×10−10,7.14×10−10,2.27×10−10 m2/s(见表3),在数量级和范围区间上与本方法测定的动态扩散系数相符,进一步验证了本方法的准确性。
表3 压力降落法测定CO2扩散系数结果
岩样 压力/MPa 斜率/
(MPa·s-0.5)
R2 气体体积/L 迂曲度 初始浓度/
(mol·L-1)
有效扩散系数/
(10−10 m2·s-1)
初始 平衡点
9HC-179 24 11.47 0.057 1 0.969 7 0.2 3.94 16.45 9.37
8HC-125 24 12.64 0.101 5 0.999 1 0.2 3.90 16.45 7.14
1HC-33 24 14.87 0.152 8 0.975 7 0.3 3.94 16.45 2.27

3.3 原油动用影响因素

3.3.1 吞吐轮次

大量研究表明,页岩油产能随CO2吞吐轮次的增加而递减[32-33]。注CO2吞吐过程中,“原油动用范围”指CO2在岩心中有效扩散、与原油发生相互作用并驱替原油的空间区域。为明确吞吐轮次对原油动用范围及该范围内原油动用程度的影响,进一步开展古龙岩心注CO2多轮次吞吐实验研究,采用轴向分层T2谱测定3个吞吐轮次内岩心的原油动用范围。每轮次吞吐过程中,3块实验岩心的注入压力、焖井时间和采出端回压均保持一致。
为了更直观地呈现原油动用规律,选取6个具有代表性小层的轴向分层T2谱进行分析。注CO2多轮次吞吐实验结果如图8图10所示,原油沿轴向流向采出端,在相同CO2注入压力(相同注入量)条件下,对比同一小层不同吞吐轮次T2谱的信号幅度变化可以看出,越靠近采出端的岩心段内原油动用程度越高,远离采出端的岩心段内原油无明显动用;随着吞吐轮次的增加原油动用范围无明显变化,每轮次原油采出量均增加但增量呈递减趋势,表明增加吞吐轮次无法有效扩大原油动用范围,而是在一定的动用范围内增加剩余油的实际采出比例,提高了洗油效率。岩心的孔渗物性越好,高渗纹层发育程度越高,CO2吞吐原油动用范围越大。9HC-179、8HC-125和1HC-33岩心注CO2吞吐的原油动用范围沿岩心轴向长度分别为2.8,2.4,1.8 cm。相关研究表明,增加注入压力可明显扩大原油动用范围,提高原油采出程度[34]。因此,针对注CO2吞吐矿场实践,建议在后续轮次中适当提高CO2注入压力,从而进一步扩大原油动用范围。
图8 9HC-179岩心不同吞吐轮次原油动用范围及动用程度的轴向分层T2
图9 8HC-125岩心不同吞吐轮次原油动用范围及动用程度的轴向分层T2
图10 1HC-33岩心不同吞吐轮次原油动用范围及动用程度的轴向分层T2

3.3.2 纹层发育程度

受矿物成分、沉积构造、有机质丰度和岩相组合的影响,古龙页岩储层广泛发育纹层结构。纹层状页岩和泥页岩交错分布,具有极强的纵向非均质性[35-36]。为了揭示纵向非均质性对古龙页岩油储层注CO2吞吐原油动用机理的影响规律,对比纹层发育小层和泥页岩发育小层内的原油开采效果。沿岩心端面纵向等距离划分5个小层,每个小层厚度均为0.5 cm,通过观察岩心端面照片,可以直接辨别出纹层相对发育的小层Ⅰ和泥页岩小层Ⅱ(见图11a)。进一步利用微米级光学显微镜对小层Ⅰ和小层Ⅱ岩心端面进行观察,发现小层Ⅰ发育密度较大的高渗纹层,泥页岩(黑色条状)占比较小,小层Ⅱ未见明显纹层结构,以泥页岩发育为主(见图11b)。
图11 9HC-179岩心端面照片及光学显微镜照片
采用纵向分层T2谱扫描5个小层,观察9HC-179岩心注CO2吞吐初始饱和原油和不同排采时期各个小层的原油信号量变化(见图12)。根据初始饱和原油的扫描结果,小层Ⅰ的右侧峰值高于左峰,小层Ⅳ的左右两侧峰值接近,小层Ⅱ、小层Ⅲ和小层Ⅴ的左侧峰值高于右峰。相比于更为致密的泥页岩小层Ⅱ,纹层发育的小层Ⅰ大孔发育程度更高、原油信号量更强,T2谱分布整体偏右,赋存原油量约为泥页岩小层Ⅱ的1.5倍(见图12a)。排采前期各小层原油动用明显,纹层发育程度高的小层动用程度显著高于纹层发育程度低的小层,根据分层T2谱原油信号量变化计算得到岩心总体阶段原油采出程度约为11.72%(见图12b);相比之下,排采后期仅可见高渗小层内的原油得到动用,低渗小层内原油动用幅度变化不明显,岩心总体阶段采出程度仅为3.43%(见图12c)。随生产压差下降,生产效率逐渐降低,表明注CO2吞吐开采原油主要集中在能量更为充足的排采前期阶段。
图12 9HC-179岩心注CO2吞吐不同时期各小层的分层T2
对比分析注CO2吞吐前后小层Ⅰ和小层Ⅱ大、小孔隙内的原油动用情况(见图13),纹层发育的高渗小层Ⅰ注CO2吞吐原油动用效果更好,大、小孔隙内原油均实现有效动用,累计采出程度达39.11%(见图13a);纹层不发育的泥页岩小层Ⅱ原油动用效果较差,注CO2吞吐仅能有效动用大孔隙内的原油,小孔隙内原油基本无法动用,累计采出程度为12.72%(见图13b)。
图13 9HC-179岩心注CO2吞吐排采前后不同小层的T2

4 结论

CO2吞吐注入阶段,CO2侵入岩心注入端附近的大孔隙,将部分原油驱至岩心深部的小孔隙;焖井阶段,原油向注入端附近的大孔隙回流,在岩心内部重新分布;排采阶段,原油动用区域逐渐由采出端面(注入端面)向岩心深部扩展。排采结束后,采出原油中大、小孔隙的贡献比例约为8∶3。
CO2在页岩多孔介质内的扩散是动态变化过程,扩散系数随扩散前缘的推进而逐渐降低。焖井阶段压力达到平衡后扩散不会立即终止,CO2仍以较快速度持续向岩心深处扩散。岩心孔渗物性越好,扩散前缘CO2浓度越高,原油溶解CO2及体积膨胀效果越好,CO2扩散系数越大,扩散系数递减速率越慢。
注入压力恒定时,岩心孔渗物性越好,注CO2吞吐原油动用范围越大;增加吞吐轮次并不能扩大原油动用范围,只是在一定范围内提高洗油效率。泥页岩小层注CO2吞吐原油动用效果较差,小孔隙内原油难以动用,采出程度仅为12.72%;高渗纹层发育的小层注CO2吞吐原油动用效果较好,大、小孔隙内原油均可动用,采出程度可达39.11%。
符号注释:
A——岩心的横截面积,m2Cxt)——t时刻CO2在岩心中扩散至x处的浓度,mol/L;Cj——CO2在第j个岩心段中的浓度,mol/L;C0——CO2初始浓度,mol/L;D——扩散系数,m2/s;Deff——有效扩散系数,m2/s;erf——高斯误差函数;erfc——余误差函数;L——CO2在岩心中可扩散的最大距离,mm;pstp——标况条件下的压力,MPa;pt——t时刻岩心的压力,MPa;p0——初始压力,MPa;R——气体常数,取值8.314,J/(mol·K);t——扩散时间,s;t0——初始时间,s;T——温度,K;Tstp——标况条件下的温度,K;Vg——气体的体积,L;Vr——单一岩心段的视体积,m3Vstp——岩心段内CO2折算到标况条件下的体积,L;x——CO2在岩心中的扩散距离,m;x1x2x3——9HC-179、8HC-125、1HC-33岩心的扩散距离,m;Zg——气体的压缩因子,无因次;τ——岩心迂曲度,无因次;φ——岩心的孔隙度,%;φj——第j个岩心段的孔隙度,%。
[1]
贾承造, 郑民, 张永峰. 中国非常规油气资源与勘探开发前景[J]. 石油勘探与开发, 2012, 39(2): 129-136.

JIA Chengzao, ZHENG Min, ZHANG Yongfeng. Unconventional hydrocarbon resources in China and the prospect of exploration and development[J]. Petroleum Exploration and Development, 2012, 39(2): 129-136.

[2]
孙焕泉, 王海涛, 杨勇, 等. 陆相断陷湖盆页岩油开发技术迭代与发展方向[J]. 石油勘探与开发, 2024, 51(4): 865-877.

DOI

SUN Huanquan, WANG Haitao, YANG Yong, et al. Iteration and evaluation of shale oil development technology for continental rift lake basins[J]. Petroleum Exploration and Development, 2024, 51(4): 865-877.

[3]
吴宝成, 吴承美, 谭强, 等. 准噶尔盆地吉木萨尔凹陷昌吉页岩油成藏条件及勘探开发关键技术[J]. 石油学报, 2024, 45(2): 437-460.

DOI

WU Baocheng, WU Chengmei, TAN Qiang, et al. Accumulation conditions and key technologies for exploration and development of Changji shale oil in Jimusar sag of Junggar Basin[J]. Acta Petrolei Sinica, 2024, 45(2): 437-460.

DOI

[4]
吴凯, 高娟琴, 解古巍, 等. 鄂尔多斯盆地三叠系延长组长7段页岩气储层特征及其勘探开发前景[J]. 石油实验地质, 2024, 46(6): 1298-1311.

WU Kai, GAO Juanqin, XIE Guwei, et al. Characteristics of Chang 7 shale gas reservoirs in Triassic Yanchang Formation of Ordos Basin and its exploration and development prospects[J]. Petroleum Geology and Experiment, 2024, 46(6): 1298-1311.

[5]
崔宝文, 王瑞, 白云风, 等. 古龙页岩油勘探开发进展及发展对策[J]. 大庆石油地质与开发, 2024, 43(4): 125-136.

CUI Baowen, WANG Rui, BAI Yunfeng, et al. Exploration and development progress and development strategies of Gulong shale oil[J]. Petroleum Geology & Oilfield Development in Daqing, 2024, 43(4): 125-136.

[6]
周立宏, 陈长伟, 杨飞, 等. 渤海湾盆地沧东凹陷页岩油效益开发探索与突破[J]. 中国石油勘探, 2023, 28(4): 24-33.

DOI

ZHOU Lihong, CHEN Changwei, YANG Fei, et al. Research and breakthrough of benefit shale oil development in Cangdong Sag, Bohai Bay Basin[J]. China Petroleum Exploration, 2023, 28(4): 24-33.

DOI

[7]
雷征东, 孟思炜, 彭颖锋, 等. 古龙页岩油二氧化碳前置压裂适应性评价[J]. 石油勘探与开发, 2025, 52(2): 408-418.

DOI

LEI Zhengdong, MENG Siwei, PENG Yingfeng, et al. Evaluation of the adaptability of CO2 pre-fracturing to Gulong shale oil reservoirs, Songliao Basin, NE China[J]. Petroleum Exploration and Development, 2025, 52(2): 408-418.

DOI

[8]
张水昌, 张斌, 王晓梅, 等. 松辽盆地古龙页岩油富集机制与常规—非常规油有序分布[J]. 石油勘探与开发, 2023, 50(5): 911-923.

DOI

ZHANG Shuichang, ZHANG Bin, WANG Xiaomei, et al. Gulong shale oil enrichment mechanism and orderly distribution of conventional-unconventional oils in the Cretaceous Qingshankou Formation, Songliao Basin, NE China[J]. Petroleum Exploration and Development, 2023, 50(5): 911-923.

[9]
孙龙德, 朱如凯, 张天舒, 等. 陆相页岩沉积学研究进展与发展方向: 以大庆古龙页岩为例[J]. 石油勘探与开发, 2024, 51(6): 1183-1198.

DOI

SUN Longde, ZHU Rukai, ZHANG Tianshu, et al. Advances and trends of non-marine shale sedimentology: A case study from Gulong Shale of Daqing Oilfield, Songliao Basin, NE China[J]. Petroleum Exploration and Development, 2024, 51(6): 1183-1198.

[10]
孙龙德, 贾承造, 张君峰, 等. 松辽盆地古龙页岩油重点地区资源潜力[J]. 石油学报, 2024, 45(12): 1699-1714.

DOI

SUN Longde, JIA Chengzao, ZHANG Junfeng, et al. Resource potential of Gulong shale oil in the key areas of Songliao Basin[J]. Acta Petrolei Sinica, 2024, 45(12): 1699-1714.

DOI

[11]
张博为, 张居和, 冯子辉, 等. 松辽盆地青山口组古龙页岩轻质原油形成地质条件与资源潜力[J]. 石油学报, 2021, 42(12): 1625-1639.

ZHANG Bowei, ZHANG Juhe, FENG Zihui, et al. Geological conditions and resource potential for the formation of light crude oil from Gulong shale in Qingshankou Formation, Songliao Basin[J]. Acta Petrolei Sinica, 2021, 42(12): 1625-1639.

[12]
金旭, 李国欣, 孟思炜, 等. 陆相页岩油可动用性微观综合评价[J]. 石油勘探与开发, 2021, 48(1): 222-232.

DOI

JIN Xu, LI Guoxin, MENG Siwei, et al. Microscale comprehensive evaluation of continental shale oil recoverability[J]. Petroleum Exploration and Development, 2021, 48(1): 222-232.

[13]
刘合, 白云雪, 唐大麟. 听刘合院士揭秘大庆古龙页岩油[J]. 石油知识, 2024(3): 6-8.

LIU He, BAI Yunxue, TANG Dalin. Listening to Liu He academician reveals the secret of Daqing Gulong shale oil[J]. Petroleum Knowledge, 2024(3): 6-8.

[14]
焦方正, 邹才能, 杨智. 陆相源内石油聚集地质理论认识及勘探开发实践[J]. 石油勘探与开发, 2020, 47(6): 1067-1078.

DOI

JIAO Fangzheng, ZOU Caineng, YANG Zhi. Geological theory and exploration & development practice of hydrocarbon accumulation inside continental source kitchens[J]. Petroleum Exploration and Development, 2020, 47(6): 1067-1078.

[15]
宋兆杰, 邓森, 宋宜磊, 等. 大庆油田古龙页岩油-CO2高压相态及传质规律[J]. 石油学报, 2024, 45(2): 390-402.

DOI

SONG Zhaojie, DENG Sen, SONG Yilei, et al. High-pressure phase behavior and mass transfer law of Gulong shale oil and CO2 in Daqing Oilfield[J]. Acta Petrolei Sinica, 2024, 45(2): 390-402.

DOI

[16]
袁士义, 雷征东, 李军诗, 等. 古龙页岩油有效开发关键理论技术问题与对策[J]. 石油勘探与开发, 2023, 50(3): 562-572.

DOI

YUAN Shiyi, LEI Zhengdong, LI Junshi, et al. Key theoretical and technical issues and countermeasures for effective development of Gulong shale oil, Daqing Oilfield, NE China[J]. Petroleum Exploration and Development, 2023, 50(3): 562-572.

[17]
孙龙德, 刘合, 何文渊, 等. 大庆古龙页岩油重大科学问题与研究路径探析[J]. 石油勘探与开发, 2021, 48(3): 453-463.

DOI

SUN Longde, LIU He, HE Wenyuan, et al. An analysis of major scientific problems and research paths of Gulong shale oil in Daqing Oilfield, NE China[J]. Petroleum Exploration and Development, 2021, 48(3): 453-463.

[18]
YU W, LASHGARI H R, WU K, et al. CO2 injection for enhanced oil recovery in Bakken tight oil reservoirs[J]. Fuel, 2015, 159: 354-363.

DOI

[19]
宋兆杰, 邓森, 韩啸, 等. 古龙页岩油注CO2/烃类气相态特征及多周期作用机制[J]. 重庆科技大学学报(自然科学版), 2024, 26(4): 1-10.

SONG Zhaojie, DENG Sen, HAN Xiao, et al. Phase characteristics and muti-round interaction mechanism of CO2/hydrocarbon gas injection in Gulong shale oil[J]. Journal of Chongqing University of Science and Technology (Natural Science Edition), 2024, 26(4): 1-10.

[20]
赵清民, 伦增珉, 章晓庆, 等. 页岩油注CO2动用机理[J]. 石油与天然气地质, 2019, 40(6): 1333-1338.

ZHAO Qingmin, LUN Zengmin, ZHANG Xiaoqing, et al. Mechanism of shale oil mobilization under CO2 injection[J]. Oil & Gas Geology, 2019, 40(6): 1333-1338.

[21]
JIN L, HAWTHORNE S, SORENSEN J, et al. Advancing CO2 enhanced oil recovery and storage in unconventional oil play: Experimental studies on Bakken shales[J]. Applied Energy, 2017, 208: 171-183.

DOI

[22]
郎东江, 伦增珉, 吕成远, 等. 页岩油注二氧化碳提高采收率影响因素核磁共振实验[J]. 石油勘探与开发, 2021, 48(3): 603-612.

DOI

LANG Dongjiang, LUN Zengmin, LYU Chengyuan, et al. Nuclear magnetic resonance experimental study of CO2 injection to enhance shale oil recovery[J]. Petroleum Exploration and Development, 2021, 48(3): 603-612.

[23]
李斌会, 邓森, 张江, 等. 古龙页岩油高温高压注CO2驱动用效果[J]. 大庆石油地质与开发, 2024, 43(1): 42-51.

LI Binhui, DENG Sen, ZHANG Jiang, et al. Producing effect of CO2 displacement injection at high temperature and high pressure for Gulong shale oil[J]. Petroleum Geology & Oilfield Development in Daqing, 2024, 43(1): 42-51.

[24]
吕广忠, 王杰, 顾辉亮, 等. CO2在饱和油岩心中扩散系数的测试方法及扩散规律[J]. 油气地质与采收率, 2021, 28(4): 71-76.

LYU Guangzhong, WANG Jie, GU Huiliang, et al. Diffusion coefficient test method and diffusion of CO2 in oil-saturated cores[J]. Petroleum Geology and Recovery Efficiency, 2021, 28(4): 71-76.

[25]
魏兵, 尚晋, 蒲万芬, 等. 碳酸水-原油体系中CO2分子的扩散行为[J]. 石油学报, 2021, 42(1): 64-72.

DOI

WEI Bing, SHANG Jin, PU Wanfen, et al. Diffusion of CO2 molecules in the carbonated water-crude oil system[J]. Acta Petrolei Sinica, 2021, 42(1): 64-72.

DOI

[26]
魏兵, 尚静, 相华, 等. 油藏条件对超临界CO2扩散行为及浓度场分布的影响[J]. 油田化学, 2020, 37(3): 449-455.

WEI Bing, SHANG Jing, XIANG Hua, et al. Influence of reservoir conditions on the diffusive behavior and concentration field distribution of supercritical CO2[J]. Oilfield Chemistry, 2020, 37(3): 449-455.

[27]
魏兵, 尚静, 蒲万芬, 等. 超临界CO2在致密油藏中的扩散前缘预测[J]. 西南石油大学学报(自然科学版), 2020, 42(2): 94-102.

WEI Bing, SHANG Jing, PU Wanfen, et al. Predicting the diffusive front of supercritical CO2 in tight oil reservoirs[J]. Journal of Southwest Petroleum University (Science & Technology Edition), 2020, 42(2): 94-102.

[28]
CHEN H, YANG M Y, HUANG C Y, et al. A dynamic model of CO2 diffusion coefficient in shale based on the whole process fitting[J]. Chemical Engineering Journal, 2022, 428: 131151.

DOI

[29]
WANG H, SU Y L, WANG W D, et al. CO2-oil diffusion, adsorption and miscible flow in nanoporous media from pore-scale perspectives[J]. Chemical Engineering Journal, 2022, 450(Part 1): 137957.

DOI

[30]
LIU J R, LI H Y, TAN Q Z, et al. Quantitative study of CO2 huff-n-puff enhanced oil recovery in tight formation using online NMR technology[J]. Journal of Petroleum Science and Engineering, 2022, 216: 110688.

DOI

[31]
TANG W Y, SHENG J J, JIANG T X. Further discussion of CO2 huff-n-puff mechanisms in tight oil reservoirs based on NMR monitored fluids spatial distributions[J]. Petroleum Science, 2023, 20(1): 350-361.

DOI

[32]
ALFARGE D, WEI M Z, BAI B J. CO2-EOR mechanisms in huff-n-puff operations in shale oil reservoirs based on history matching results[J]. Fuel, 2018, 226: 112-120.

DOI

[33]
左名圣, 陈浩, 赵杰文, 等. 准噶尔盆地吉木萨尔凹陷页岩油藏注CO2吞吐提高采收率机理[J]. 天然气工业, 2024, 44(4): 126-134.

ZUO Mingsheng, CHEN Hao, ZHAO Jiewen, et al. Mechanism of CO2 EOR in shale oil reservoirs in the Jimsar Sag, the Junggar Basin[J]. Natural Gas Industry, 2024, 44(4): 126-134.

[34]
黄兴, 李响, 张益, 等. 页岩油储集层二氧化碳吞吐纳米孔隙原油微观动用特征[J]. 石油勘探与开发, 2022, 49(3): 557-564.

DOI

HUANG Xing, LI Xiang, ZHANG Yi, et al. Microscopic production characteristics of crude oil in nano-pores of shale oil reservoirs during CO2 huff and puff[J]. Petroleum Exploration and Development, 2022, 49(3): 557-564.

[35]
HAN X, SONG Z J, DENG S, et al. Multiphase behavior and fluid flow of oil-CO2-water in shale oil reservoirs: Implication for CO2-water-alternating-gas huff-n-puff[J]. Physics of Fluids, 2024, 36(6): 063310.

DOI

[36]
ZHANG Y, YU W, LI Z P, et al. Simulation study of factors affecting CO2 huff-n-puff process in tight oil reservoirs[J]. Journal of Petroleum Science and Engineering, 2018, 163: 264-269.

DOI

文章导航

/